By Jamal Eason, Product
Manager, Android
Just in time for Google I/O 2017, we're providing a sneak peak of Android Studio
3.0 - available to download today on our
canary release channel. Android Studio's our official IDE, purpose-built for
Android, and we keep increasing our investment. The feature set in Android
Studio is focused on accelerating your app development flow and providing the
latest tools built for the Android platform.
To accelerate your development flow, Android Studio 3.0 includes three major
features: a new suite of app performance profiling tools to quickly diagnose
performance issues, support for the Kotlin programming language, and increased
Gradle build speeds for large sized app projects. Android Studio 3.0 also
tightly integrates with Android platform development with these additional key
features: support for Instant App development, inclusion of the Google Play
Store in the Android O emulator system images, and new wizards for Android O
development. Overall, this first canary release of Android Studio 3.0 has 20+
new features.
We have been quietly iterating on many of these features as part of the Android Studio 2.4
Canaries. Today we are renumbering the release to Android Studio 3.0 after
recognizing that we added many significant features, and that we had to
introduce a rare breaking change in the Android Gradle Plugin to improve
scalability and build times. If you want to target Android O, create an Instant App, start developing with the Kotlin language or use the latest in Android app
performance tools to improve your app quality then you should download Android
Studio 3.0 Canary 1 today.
What's New in Android Development Tools - Google I/O '17
Check out the the list below organized into key developer flow for the details of the new features in this first canary release of Android Studio 3.0.
Develop
- Kotlin Programming Language - By popular
request, Android Studio 3.0 now includes support for Kotlin. With this new language support, you
can seamlessly add Kotlin code next to your existing Android app code and have
access to all the great development tools found in Android Studio. You can
choose to add Kotlin to your project using the built-in conversion tool found
under Code → Convert Java File to Kotlin File,
or you choose to create a Kotlin enabled project with the New Project Wizard.
Lean more about Kotlin language support in Android and Android Studio.

Kotlin Language Conversion in Android Studio
- Java 8 Language features - We are
continuing to evolve the support for Java 8 language features and APIs. With the
recent deprecation
of the Jack toolchain and migration to the javac based toolchain, you have
access to features such as Instant Run for projects using the Java 8 language
features in Android Studio. To update your project to support the new Java 8
Language toolchain, simply update your Source and Target
compatibility levels to 1.8 in the Project Structure dialog. Learn
more.
- Layout Editor - With this Android Studio
release, you will find additional enhancements to the Layout Editor. We have
updated the component tree with better drag-and-drop view insertions, and a new
error panel. In coordination with an update toConstraintLayout,
the Layout Editor also supports creating view Barriers, creating Groups, and
enhances Chain Creation. Learn
more.
- Adaptive Icon Wizard - Android O
introduces adaptive launcher icons, which can display in different shapes across
different Android devices. The new Adaptive Launcher Icon wizard creates the new
and legacy launcher icon assets and provides previews of how your adaptive icon
will look on different launcher screen icon masks. Create a new asset by
right-clicking on the /res folder in your project then navigate
to → New → Image Asset → Launcher
Icons (Adaptive and Legacy) Learn
more.
- XML Fonts & Downloadable Fonts - Adding
custom fonts to your app (available when targeting Android O) is now even easier
with the XML fonts preview and font selection tools in Android Studio. You can
can also create a downloadable font resource for your app. Using downloadable
fonts allows you to use a custom font in your app while avoiding the need to
bundle in a font resource into your APK. To use downloadable fonts, ensure that
you device or emulator is running Google Play Services v11.2.63 or higher. Learn
more.
- Android Things Support - With Android
Studio 3.0, you can start developing on Android Things with a new set of
templates in the New Project wizard and the New Module wizard. Android Things
allows you to extend your Android development knowledge into the Internet of
Things (IoT) device category. Learn more.
Android Things New Module Wizard
- IntelliJ Platform Update: Android Studio 3.0 Canary 1
includes the IntelliJ 2017.1 release, which has features such as Java 8 language
refactoring, parameter hints, semantic highlighting, draggable breakpoints,
enhanced version control search, and more. Learn
more.
Build
- Instant App Support - With Android Studio
3.0, you can create Instant
Apps in your project. Instant Apps are lightweight Android apps that your
users can immediately run without installation. To support this, Android Studio
introduces two new module types: instant app and feature. Combined with a new
"Modularize" refactoring action and the App
Links Assistant, Android Studio can help you extend your app into an Instant
App. To use you can use the New Module Wizard or right-click on a class and
navigate to: Refactor → Modularize Learn more.
Instant App Module Wizard
- Build Speed Improvements - We are
continuing to invest in making build speeds faster. For this release, we focused
on improving speed for projects that have many modules. To achieve these speed
improvements and to support future enhancements, we have made breaking API
changes to the Android Gradle plugin used by Android Studio. If you
depended on APIs provided by the previous plugin you should validate
compatibility with the new plugin and migrate applicable APIs. To test, update
the plugin version in yourfile. Learn more.
build.gradle
build.gradle
dependencies {
classpath 'com.android.tools.build:gradle:3.0.0-alpha1'
}- Google's Maven Repository - Also, by
popular request, we are now distributing the Android Support Library maven
dependencies outside of the Android SDK Manager in a brand new Maven repository.
For those developing with a Continuous Integration (CI) system, this should make
Maven dependency management easier. Used in combination with the latest command
line SDK
Manager tool and Gradle,
CI builds should be easier to manage with Google's Maven Repository. To use the
the new Maven location, add the following url to your app module'sbuild.gradlefile. Learn more.
build.gradlerepositories {
maven {
url "https://maven.google.com"
}
}
Test & Debug
- Google Play System Images - Along with the
update to the Android O Beta release, we updated the Android Emulator O system
images to include the Google Play Store. Bundling in the Google Play store
allows you to do end-to-end testing of apps with Google Play, and provides a
convenient way to keep Google Play services up-to-date in your Android Virtual
Device (AVD). Just as Google Play services updates on physical devices, you can
trigger the same updates on your AVDs.
Google Play Store in Android Emulator
Update Google Play Services in Android Emulator
To ensure app security and a consistent experience with physical devices, the
emulator system images with the Google Play store included are signed with a
release key. This means you will not be able to get elevated privileges. If you
require elevated privileges (root) to aid with your app troubleshooting, you can
use the Android Open Source Project (AOSP) emulator system images that do not
include Google apps or services. To get started, make sure you are using Android
Emulator v26.1+, the latest system images API 24+ and then create a new AVD with
a Google Play icon next to the device definition. Learn more.
Android Virtual Device Manager with Google Play Store Support
- OpenGL ES 3.0 Support in Android Emulator - As a part of our ongoing investment in making your development experience fast, the latest version of the Android Emulator has OpenGL ES 3.0 support for Android O system images along with significant improvements in OpenGL ES 2.0 graphics performance for older emulator system images. Most modern graphics cards on all operating systems support OpenGL ES 2.0 acceleration. To use OpenGL ES 3.0 with the Android Emulator, your development machine needs a host GPU graphics card that supports OpenGL 3.2 or higher on Microsoft® Windows® or Linux (with Apple MacOS® support coming in the future). Learn more.
OpenGL ES 3.0 in Android Emulator
- App Bug Reporter in Android Emulator - To
help in documenting bugs in your app, we have added an easier way to generate a
bug report with all the necessary configuration settings and space to capture
your repro steps. Additionally, if you want to share a specific emulator bug
with the Android team, we have also added a link to quickly generate a bug on
the Android Issue Tracker. To use this feature, navigate to the Emulator
Tool Bar → Extended Controls → Help →
Emulator Help → File a Bug. Learn
more.
- Proxy Support in Android - For those who
need to use a HTTP proxy to access the Internet, we have added a user interface
to manage the proxy settings used by the emulator. By default, the Android
Emulator will now use the settings from Android Studio, but you can override
these settings for your network setup. To configure navigation to the
Extended Controls → Settings →
Proxy.
- Android Wear Rotary Controls in Android Emulator -
The Android Emulator now supports rotary controls for the Android Wear
2.0 emulator system image. It is now easier to test your apps that target
Android Wear devices that include rotary input scrolling. To enable, create an
Emulator AVD that targets Android Wear, and the Rotary Input panel should appear
under Extended controls. Learn
more.
Rotary input in Android Emulator
- APK Debugging - For those of you who just
want to debug an APK without building your project in Android Studio, the
Android Studio 3.0 release now has the ability to debug an arbitrary APK. This
functionally is especially helpful for those who develop your Android C++ code
in another development environment, but want to debug and analyze the APK in the
context of Android Studio. As long as you have a debuggable version of your APK,
you can use the new APK Debugging features to analyze, profile & debug the APK.
Moreover, if you have access to the sources of your APK, you can link the source
to the APK debugging flow for a higher fidelity debugging process. Get started
by simply selecting Profile or debug APK from the Android
Studio Welcome Screen or File → Profile or debug APK. Learn More.
Profile or Debug an APK
APK Debugging
- Layout Inspector - You will find that the
Layout Inspector has a few additional enhancements in Android Studio 3.0 that
make it easier to debug issues in your app layouts. A couple of the enhancements
include better grouping of properties into common categories, as well as search
functionality in both the View Tree and Properties Panels. While an application
is running, access the Layout Inspector via Tools →
Android → Layout Inspector. Learn more.
Layout Inspector
- Device File Explorer - Ported from DDMS
into Android Studio by popular demand, the new Device File Explorer allows you
to view the file and directory structure of your Android device or emulator. As
you are testing your app, you can now quickly preview and modify app data files
directly in Android Studio. Learn more.
Device File Explorer
Optimize
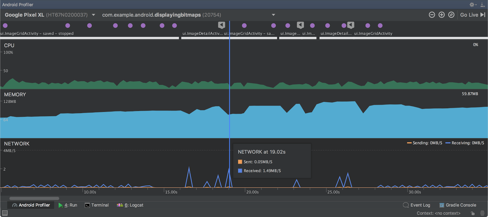
- Android Profiler - Android Studio 3.0 includes a brand new suite of tools to help debug performance problems in your app. We completely rewrote the previous set of Android Monitor tools, and replaced them with the Android Profiler. Once you deploy your app to a running device or emulator, click on the Android Profiler tab and you will now have access to a real-time & unified view of the CPU, Memory, & Network activity for your app. Each of the performance events are mapped to the UI event timeline which highlights touch events, key presses, and activity changes so that you have more context on when and why a certain event happened. Click on each timeline to dig into each performance aspect of your app. Learn more.
Android Profiler - Combined timeline view.
- CPU Profiler - Unnecessary CPU processing
and load spikes are symptoms of poor app performance. With the CPU Profiler,
you can analyze the CPU thread usage of your app by triggering a sample or
instrumented CPU trace. At this point, you can troubleshoot CPU performance
issues using a variety of data views and filters built into the CPU Profiler. Learn more.
CPU Profiler
- Memory Profiler - Using memory
inefficiently can lead to many device problems ranging from a janky UI to low
memory events. The Memory Profiler combines the functionality of the previous
Heap Viewer and Allocation Tracker in one rich interface to help debug memory
usage problems in your app. You can diagnose a range of memory issues by
analyzing memory allocations, heap dumps and more. Learn more.
- Network Profiler - Optimizing foreground
and background network usage in your app can lead to a more performant app and
lower app data usage. The network profiler allows you to monitor the network
activity of your app, inspect the payload of each of your network requests, and
link back to the line of source code that generated the network request.
Currently, the network profiler works with HttpURLConnection,
OkHttp, and Volley
network libraries. The network profiler is an advanced analysis feature that can
be enabled on Pre-Android O devices & emulators by selecting Enable Advanced
Profiling in the Profiling Tab in the Run Configuration box. In addition to
enabling network request and payload analysis, this checkbox enables event
collection at the top level, memory object count, and memory garbage collection.
For Android O-based devices and emulator, just deploy your app. Learn more.
Network Profiler
Network Profiler Setup for Pre- Android O Devices
- APK Analyzer Improvements - In Android
Studio 3.0, we have added some additional enhancements to the APK Analyzer to
help you further optimize the size of your APK. With this feature update, you
can now analyze Instant App zip files & AARs, and view dex bytecode of classes &
methods. You can also generate Proguard configuration rules and load Proguard
mapping files in the dex viewer. Learn
more.
APK Analyzer
To recap, Android Studio 3.0 Canary 1 includes these new major features:
Check out the release notes for more details.
Android DevByte - What’s New in Android Studio 3.0 Canary 1
Getting Started
Download
If you are using a previous version of Android Studio, you can install Android
Studio 3.0 Canary 1 alongside
your stable version. You can download this update from the official Android
Studio Preview download
page. As mention in this blog, there are some breaking Gradle Plugin API
changes to support new features in the IDE. Therefore, you should also update
your Android Gradle plugin version to 3.0.0-alpha1 in your current project to
test and validate your app project setup.
We appreciate any feedback on things you like, issues or features you would like
to see. If you find a bug or issue, feel free to file an
issue. Connect with us -- the Android Studio development team ‐ on our Google+ page or on Twitter.

























0 comments